EDUCATION MANAGEMENT INFORMATION SYSTEM
A single national platform connecting school data to planning, budgeting, monitoring, and evidence-based policy decisions across Ghana’s education sector.
Official platforms for data entry, reporting, dashboards, and school information.
Enter, update, and submit annual school census data and records for review.
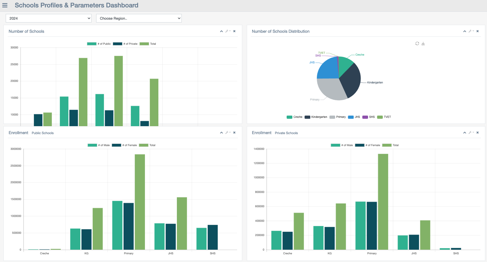
View aggregated national indicators and key statistics across the pre-tertiary sector.
Restricted access for EMIS officers supporting validation, reporting, and analysis.